The Mooer brand seems determined to make its mark in the arena of digital multieffects capable of cloning the gear of guitarists and bassists. In this review, we’ll find out what the GS1000 has to offer compared to its well-established competition.
Presentation and connections (dimensions, screen, I/O, power supply)

The GS1000 Intelligent Amp Sampling Processor takes the form of a 240 × 160.5 × 62 mm (9.45 × 6.32 × 2.44 inches) multi-effects unit weighing 1.3 kg (about 2.9 lbs). In other words, its compact size makes it easy to carry around in a backpack. The front panel features a 5-inch color touchscreen, a power button (conveniently placed here rather than in the connector area), a master volume potentiometer, a clickable encoder, and three buttons for HOME, SAVE, and SAMPLING. In addition, there are four footswitches and an LED bar meter. Speaking of LEDs, the underside of the case lights up when the device is switched on: an aesthetic whimsy that the geekiest among us will appreciate.

- a 6.35mm (1/4-inch) EXP socket to enable connection of an expression pedal
- a GUITAR IN input and a MIC IN input. The former is a standard guitar jack and the latter a 6.35mm/XLR combo jack that’s equipped with a small gain potentiometer as well as a switch to activate 48 V phantom power.
- a stereo effect loop with 6.35mm SEND and RETURN jacks.
- left and right 6.35 mm outputs
- a headphone jack in mini-jack format
- a MIDI IN/OUT connector in TRS mini-jack format
- a USB-C connector
- a power supply socket for the supplied adapter. If you wish to use a different block, you will need to ensure that you deliver 9 V and no less than 2 A.
The GS1000 is made in China and the assembly quality is just right. In the event of a hard fall, the Achilles’ heel could be the touchscreen —a vulnerability for any device equipped with one. Finally, the retail price at the time of writing is 399 euros ($459).
Firmware version : 1.2.3
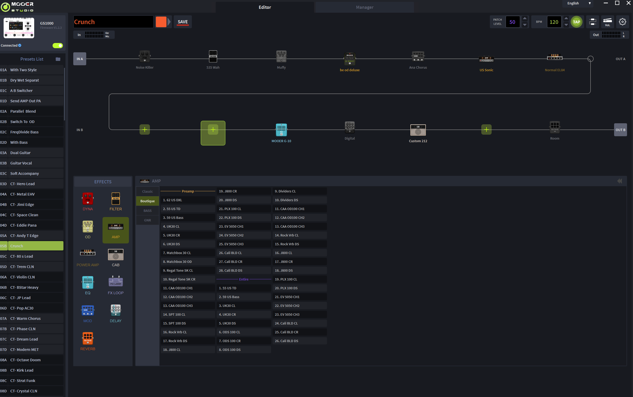
Interface, signal flow (14 blocks) and ecosystem (USB-C, MIDI, app, looper)

The touch screen is obviously an asset. While it offers good brightness and satisfactory contrast, its definition seems a little low by today’s standards. For example, its fonts lacking sharpness. What really bothered me was its lack of responsiveness. To be more precise, there’s a slight “lag”, particularly noticeable when scrolling through effects lists or virtually turning a knob. On this point, the competition leaves a better impression.
Pressing the HOME button takes you to two main views, with varying degrees of detail, showing effect blocks (14 in all), the name of the active preset, tempo, input and output levels, and CPU load. In short, the interface is perfectly functional. As already mentioned, 14 blocks are available for the effects of your choice (350 in all, divided into the usual categories). However, you need to bear in mind the CPU limitations: for example, you can load several reverbs, but the software will then restrict the addition of other effects. In practice, I’ve been able to create quite extensive chains without encountering any problems.

Mooer touts the unit’s 350 built-in effects. These include all the must-have types you’d expect to see on this kind of machine, more than enough to cover the most common uses. And you can always use the GS1000’s stereo effect loop to bring in external effects.

Furthermore, the GS1000 incorporates a 480-second looper, a drum machine that seems inspired by the company’s GL100 and a clearly legible tuner. It also features MIDI connectivity (adapter supplied) to control the entire device. The USB-C port also handles MIDI protocol, serves as an audio interface and enables use of the “Mooer Studio for GS1000” software, which reproduces the entire multieffects interface. I found this application pleasant to use and encountered no synchronization problems.

Sound results, IR, “IA” EQ and amp capture: strengths and limitations
As mentioned, the unit offers a pretty broad, versatile collection of the must-have amps we love to have under our fingers. Both the clean and saturated channels of the preloaded models are accessed, presented as separate patches. Here are just a few examples obtained with the GS1000:

- 1 – 65 US DLX UK GOLD EL34 + US DLX 112 +Pure Boost + Plate00:21
- 2 – US Sonic 6V6 + Sonic 112 + OD Blues Crab + Room00:13
- 3 – US Sonic 6V6 + Sonic 112 + OD Gold Clon + Dly + Hall00:32
- 4 – UK30 CR EL34 + UK 21200:25
- 5 – Mark III DS 6L6 + IR Custom V30SM57 + Flex Boost + Dly Studio + Cathedral00:35
- 6 – Powerbell DS 6L6 + IR Custom V30SM57 + 80800:27
- 7 – EV5050 DS 6L6 + IR Custom V30SM57 + 80800:28
- 8 – Mark III 6L6 + IR Custom V30SM57 + 808 + Dly Digital + Hall00:34
- 9 – Ambient Pad00:24
- 10 – Citrus 50 6L6 + IR Custom V30SM57 + Cry Baby + Octaver + Fuzz + Room00:21
Globally, I often had to adjust for excessive brightness in saturated sounds. Sometimes, it’s the bass that becomes too intrusive. In short, the captures are not quite “plug’n’play, " they need to be reworked, ideally in real-life conditions, to achieve optimal tonal balance. In terms of playability, there’s nothing to complain about. The response is pleasant, and I didn’t notice any perceptible latency. In the end, Mooer does no better or worse than its competitors, and as is often the case, it’s the quality of the profile’s source gear that makes all the difference.
It should also be noted that the speaker simulations cannot be managed dynamically. There’s no choice of microphone or its position. The sound remains fixed: at most, you can adjust a low cut, a high cut and the level of early reflections. Of course, you can also load your own IRs
Expression pedal management is particularly well thought-out, however. You can use one as a volume pedal or assign it to control any parameter, and you can define action thresholds. Here, for example, is a vocal take with a reverb driven by my pedal.

The effects are of good quality overall. I particularly liked some of the deeper reverbs, such as the Theater or Chorus Reverb models. What may be lacking, however, is access to more specific settings depending on the pedal simulated: for example, all overdrives are limited to three parameters (gain, tone, volume), whereas the competition often strives to reproduce the full settings of the original models.
Mooer also offers a so-called “artificially intelligent” EQ, capable of scanning the signal for a few seconds before proposing a correction curve adapted to the desired style. After several tests with it placed at the end of the chain, I have mixed feelings: at best, it produces more of a starting point rather than a final, ready-to-use setting. Here are a few examples to illustrate this point :

- 12 – PLX 100 EL84 + Custom 212 – AI EQ Off00:23
- 13 – PLX 100 EL84 + Custom 212 – AI EQ Rock_Drive00:23
- 14 – PLX 100 EL84 + Custom 212 – AI EQ Rock_Drive200:23


- 14 – Victory V30 MKII – Source00:22
- 15 – Victory V30 MKII – Clone SAMPLE00:23
- 16 – Victory V30 MKII – Clone SAMPLE + CAPTURE00:23
Without retouching, I didn’t find the results particularly faithful: the sampled versions tend to accentuate the highs to the detriment of the original roundness. Of course, you can adjust the EQ before saving the profile. On the other hand, after performing the Capture step, rendering improves slightly, with the lower end of the spectrum reproduced more accurately.
Another useful feature: the GS1000 allows loading a personal profile in an overdrive block, then doing the same in an amplifier block.






